Create a dashboard
Dashboards and panels allow you to show your data in visual form. Each panel needs at least one query to display a visualization.
Before you begin:
- Ensure that you have the proper permissions. For more information about permissions, refer to About users and permissions.
- Identify the dashboard to which you want to add the panel.
- Understand the query language of the target data source.
- Ensure that data source for which you are writing a query has been added. For more information about adding a data source, refer to Add a data source if you need instructions.
To create a dashboard:
Click Dashboards in the main menu.
Click New and select New Dashboard.
On the empty dashboard, click + Add visualization.
![Empty dashboard state]()
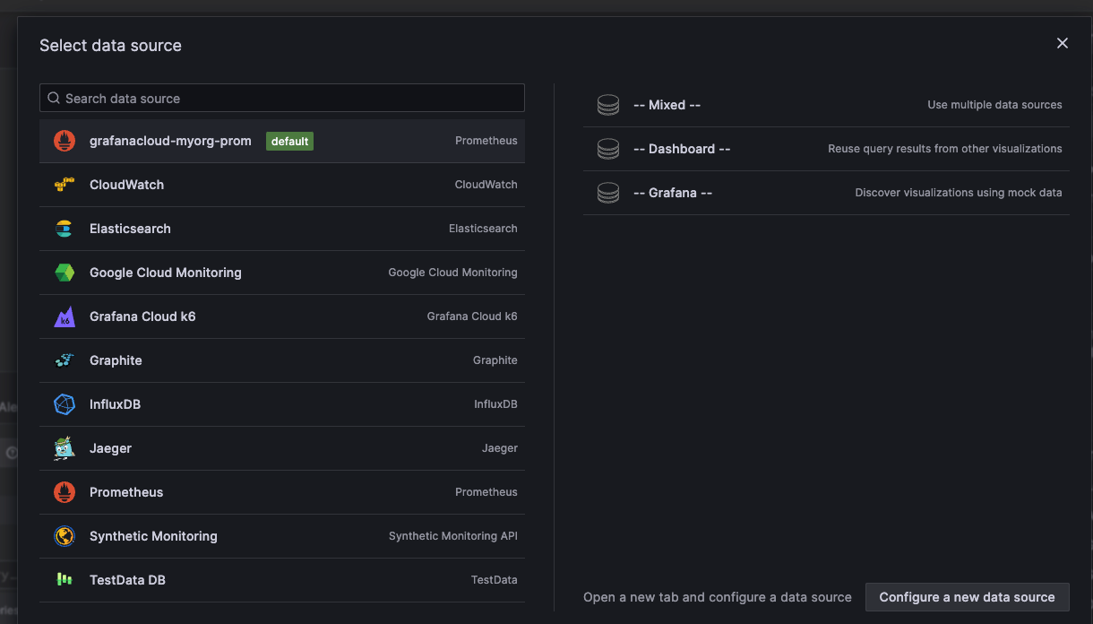
In the dialog box that opens, do one of the following:
- Select one of your existing data sources.
- Select one of the Grafana built-in special data sources.
- Click Configure a new data source to set up a new one (Admins only).
![Select data source modal]()
The Edit panel view opens with your data source selected. You can change the panel data source later using the drop-down in the Queries tab of the panel editor if needed.
For more information about data sources, refer to Data sources for specific guidelines.
To create a query, do one of the following:
- Write or construct a query in the query language of your data source.
- Click Replace with saved query to reuse a saved query.
(Optional) To save the query for reuse, click the Save query button (or icon).
Click Refresh to query the data source.
(Optional) To add subsequent queries, click + Add query or + Add from saved queries, and refresh the data source as many times as needed.
Note
Saved queries is currently in public preview in Grafana Enterprise and Grafana Cloud only.
In the visualization list, select a visualization type.
![Visualization selector]()
Grafana displays a preview of your query results with the visualization applied.
For more information about individual visualizations, refer to Visualizations options.
Under Panel options, enter a title and description for your panel or have Grafana create them using generative AI features.
Refer to the following documentation for ways you can adjust panel settings.
While not required, most visualizations need some adjustment before they properly display the information that you need.
When you’ve finished editing your panel, click Save dashboard.
Alternatively, click Back to dashboard if you want to see your changes applied to the dashboard first. Then click Save dashboard when you’re ready.
Enter a title and description for your dashboard or have Grafana create them using generative AI features.
Select a folder, if applicable.
Click Save.
To add more panels to the dashboard, click Back to dashboard. Then click Add in the dashboard header and select Visualization in the drop-down.
![Add drop-down]()
When you add additional panels to the dashboard, you’re taken straight to the Edit panel view.
When you’ve saved all the changes you want to make to the dashboard, click Exit edit.
Now, when you want to make more changes to the saved dashboard, click Edit in the top-right corner.
Copy a dashboard
To copy a dashboard, follow these steps:
Click Dashboards in the main menu.
Open the dashboard you want to copy.
Click Edit in top-right corner.
Click the Save dashboard drop-down and select Save as copy.
(Optional) Specify the name, folder, description, and whether or not to copy the original dashboard tags for the copied dashboard.
By default, the copied dashboard has the same name as the original dashboard with the word “Copy” appended and is in the same folder.
Click Save.
Configure repeating rows
You can configure Grafana to dynamically add panels or rows to a dashboard based on the value of a variable. Variables dynamically change your queries across all rows in a dashboard. For more information about repeating panels, refer to Configure repeating panels.
To see an example of repeating rows, refer to Dashboard with repeating rows. The example shows that you can also repeat rows if you have variables set with Multi-value or Include all values selected.
Before you begin:
- Ensure that the query includes a multi-value variable.
To configure repeating rows:
Click Dashboards in the main menu.
Navigate to the dashboard you want to work on.
At the top of the dashboard, click Add and select Row in the drop-down.
If the dashboard is empty, you can click the + Add row button in the middle of the dashboard.
Hover over the row title and click the cog icon.
In the Row Options dialog box, add a title and select the variable for which you want to add repeating rows.
Click Update.
To provide context to dashboard users, add the variable to the row title.
Repeating rows and the Dashboard special data source
If a row includes panels using the special Dashboard data source—the data source that uses a result set from another panel in the same dashboard—then corresponding panels in repeated rows will reference the panel in the original row, not the ones in the repeated rows.
For example, in a dashboard:
Row 1includesPanel 1AandPanel 1BPanel 1Buses the results fromPanel 1Aby way of the-- Dashboard --data source- Repeating row,
Row 2, includesPanel 2AandPanel 2B Panel 2BreferencesPanel 1A, notPanel 2A
Move a panel
You can place a panel on a dashboard in any location.
- Click Dashboards in the main menu.
- Navigate to the dashboard you want to work on.
- Click Edit in the top-right corner.
- Click the panel title and drag the panel to the new location.
- Click Save dashboard.
- (Optional) Enter a description of the changes you’ve made.
- Click Save.
- Click Exit edit.
Resize a panel
You can size a dashboard panel to suits your needs.
- Click Dashboards in the main menu.
- Navigate to the dashboard you want to work on.
- Click Edit in the top-right corner.
- To adjust the size of the panel, click and drag the lower-right corner of the panel.
- Click Save dashboard.
- (Optional) Enter a description of the changes you’ve made.
- Click Save.
- Click Exit edit.



